Technological Automation Systems

Καταγραφή & Ανάλυση Ηλεκτρικών Μεγεθών

Καταγραφή & Ανάλυση Ηλεκτρικών Μεγεθών

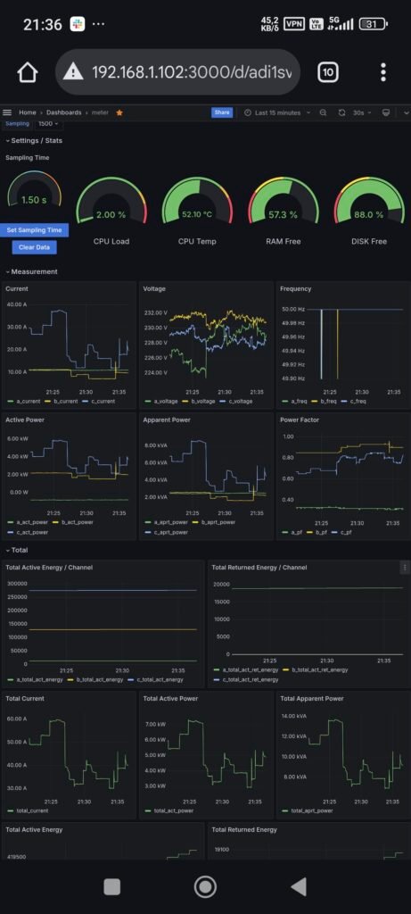
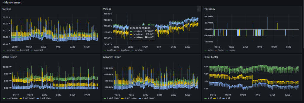
Η καταγραφή ηλεκτρικών μεγεθών είναι η βάση για κάθε αξιόπιστη διάγνωση ηλεκτρολογικής βλάβης και ενεργειακή βελτιστοποίηση. Με εξειδικευμένα όργανα μέτρησης, καταγράφουμε σε πραγματικό χρόνο τη συμπεριφορά του ηλεκτρικού δικτύου σας και εντοπίζουμε προβλήματα που δεν φαίνονται με γυμνό μάτι.

Τα ηλεκτρικά μεγέθη που μετράμε περιλαμβάνουν:

  • Τάση (V): Ανίχνευση υπερτάσεων, υποτάσεων και ασυμμετρίας φάσεων
  • Ένταση (A): Μέτρηση φορτίων ανά κύκλωμα, εντοπισμός υπερφορτίσεων
  • Ενεργός & Άεργος Ισχύς (kW, kVAr): Υπολογισμός πραγματικής κατανάλωσης
  • Συντελεστής Ισχύος (cosφ): Ανίχνευση χαμηλού cosφ που αυξάνει τους λογαριασμούς
  • Αρμονικές (THD): Παραμορφώσεις ρεύματος και τάσης που φθείρουν εξοπλισμό
  • Θερμοκρασία: Θερμογραφικός έλεγχος συνδέσεων και ζυγών πινάκων

Τα αποτελέσματα τεκμηριώνονται σε αναλυτική τεχνική αναφορά με γραφήματα, μετρήσεις και προτεινόμενες διορθωτικές ενέργειες.

Καταγραφή και ανάλυση ηλεκτρικών μεγεθών TASY

Εντοπισμός Σφαλμάτων & Βλαβών

Η ανάλυση ηλεκτρικών μεγεθών αποκαλύπτει κρυφά προβλήματα που προκαλούν βλάβες, διακοπές λειτουργίας και αυξημένο κόστος ενέργειας:

  • Αρμονικές παραμορφώσεις: Από inverter, UPS, LED drivers και μη γραμμικά φορτία. Προκαλούν υπερθέρμανση μετασχηματιστών, παρεμβολές σε ευαίσθητο εξοπλισμό και λανθασμένες ενδείξεις μετρητών
  • Ασυμμετρία φάσεων: Άνιση κατανομή φορτίων που οδηγεί σε υπερφόρτιση ουδετέρου, πτώση τάσης και μειωμένη απόδοση τριφασικών κινητήρων
  • Διαρροές ρεύματος: Φθαρμένη μόνωση καλωδίων ή εξοπλισμού που προκαλεί πτώσεις ΔΔΕ και κίνδυνο ηλεκτροπληξίας
  • Χαμηλός συντελεστής ισχύος: Αυξάνει τα ρεύματα στο δίκτυο και τις χρεώσεις αέργου ισχύος από τον πάροχο
  • Εσφαλμένη γείωση: Ανεπαρκής ή κατεστραμμένη γείωση που θέτει σε κίνδυνο προσωπικό και εξοπλισμό — εντοπίζεται με μέτρηση αντίστασης γείωσης

Κάθε σφάλμα που εντοπίζουμε συνοδεύεται από συγκεκριμένη πρόταση αποκατάστασης, με εκτίμηση κόστους και προτεραιοποίηση ενεργειών.

Τεχνική υποστήριξη TASY

Πού Εφαρμόζεται η Καταγραφή

Η υπηρεσία καταγραφής και ανάλυσης εφαρμόζεται σε κάθε τύπο ηλεκτρικής εγκατάστασης:

  • Βιομηχανίες & εργοστάσια: Έλεγχος βιομηχανικών εγκαταστάσεων, γραμμών παραγωγής, κινητήρων και μετασχηματιστών. Πρόληψη απρόβλεπτων διακοπών
  • Ξενοδοχεία & τουρισμός: Ενεργειακός έλεγχος HVAC, φωτισμού, κουζίνας και πλυντηρίων για μείωση λειτουργικού κόστους
  • Εμπορικά κτίρια: Παρακολούθηση κατανάλωσης ανά όροφο ή ενοικιαζόμενο χώρο, εντοπισμός σπατάλης ενέργειας
  • Φωτοβολταϊκές εγκαταστάσεις: Μέτρηση πραγματικής απόδοσης φωτοβολταϊκών, σύγκριση με αναμενόμενη παραγωγή, εντοπισμός ελαττωματικών πάνελ
  • Αγροτικές εγκαταστάσεις: Έλεγχος αγροτικών αυτοματισμών, αντλιοστασίων και ψυκτικών θαλάμων
  • Κατοικίες: Διάγνωση επαναλαμβανόμενων πτώσεων ρεύματος, υψηλών λογαριασμών και θερμικών υπερφορτίσεων

Η μέτρηση μπορεί να γίνει στιγμιαία (snapshot) ή με τοποθέτηση καταγραφικού για συνεχή παρακολούθηση 24/7 επί ημέρες ή εβδομάδες.

Μέτρηση ηλεκτρικών μεγεθών βιομηχανία TASY

Εξοπλισμός & Μεθοδολογία Μέτρησης

Χρησιμοποιούμε επαγγελματικά όργανα μέτρησης υψηλής ακρίβειας:

  • Power Quality Analyzer: Καταγραφή τάσης, ρεύματος, ισχύος, αρμονικών (μέχρι 50ή τάξη), flicker, παροδικών υπερτάσεων και ενεργειακής κατανάλωσης
  • Θερμοκάμερα (Thermography): Εντοπισμός θερμικών σημείων σε πίνακες, ζυγούς, ασφάλειες και καλωδιώσεις χωρίς διακοπή λειτουργίας
  • Clamp Meters & Ωμόμετρα γείωσης: Μέτρηση ρεύματος, αντίστασης μόνωσης, αντίστασης βρόχου σφάλματος και γείωσης
  • Data Loggers: Συσκευές συνεχούς καταγραφής που τοποθετούνται στον πίνακα για αποτύπωση 24ωρου ή εβδομαδιαίου προφίλ κατανάλωσης

Η μεθοδολογία μας ακολουθεί τα διεθνή πρότυπα IEC 61000 (ποιότητα ισχύος) και EN 50160 (χαρακτηριστικά τάσης δικτύου). Κάθε μέτρηση τεκμηριώνεται σε αναλυτική αναφορά με γραφήματα, πίνακες τιμών και σύγκριση με τα επιτρεπτά όρια.

Τα αποτελέσματα μπορούν να αξιοποιηθούν για σχεδιασμό συστημάτων αυτοματισμού, εγκατάσταση αντισταθμιστικών διατάξεων ή αναβάθμιση του ηλεκτρολογικού πίνακα.

Εξοπλισμός μέτρησης TASY

Γιατί να Επιλέξετε την TASY για Μετρήσεις

Η TASY προσφέρει μοναδικά πλεονεκτήματα στην καταγραφή ηλεκτρικών μεγεθών:

  • Τεχνική εξειδίκευση: Πιστοποιημένοι τεχνικοί με εμπειρία σε βιομηχανικές, εμπορικές και οικιακές εγκαταστάσεις
  • Πλήρης αλυσίδα υπηρεσιών: Από τη μέτρηση και τη διάγνωση, μέχρι την αποκατάσταση βλαβών, τον σχεδιασμό αυτοματισμού και την εγκατάσταση φωτοβολταϊκών
  • Μόνιμη τηλεμετρία: Εγκατάσταση μόνιμων συστημάτων παρακολούθησης με PLC και IoT, για real-time monitoring μέσω εφαρμογής
  • Ενεργειακή αξιολόγηση: Πλήρης ανάλυση κατανάλωσης με προτάσεις εξοικονόμησης — σε συνδυασμό με smart home αυτοματισμούς, η μείωση φτάνει έως 40%
  • Αναλυτική τεκμηρίωση: Κάθε μέτρηση παραδίδεται με γραφήματα, πίνακες και τεχνική αναφορά κατάλληλη για υποβολή σε πάροχο ή ασφαλιστική

Ζητήστε δωρεάν αρχική αξιολόγηση και σας ενημερώνουμε αν η εγκατάστασή σας χρειάζεται αναλυτικές μετρήσεις ηλεκτρικών μεγεθών.

Ανάλυση ηλεκτρικών μεγεθών TASY

Συχνές Ερωτήσεις για την Καταγραφή & Ανάλυση Ηλεκτρικών Μεγεθών

Η καταγραφή ηλεκτρικών μεγεθών είναι η μέτρηση και ανάλυση βασικών παραμέτρων όπως τάση, ένταση, ισχύς και συντελεστής ισχύος, με σκοπό τον εντοπισμό προβλημάτων και τη βελτίωση της ενεργειακής απόδοσης.

Οι αρμονικές προκαλούν υπερθέρμανση, βλάβες σε εξοπλισμό και αυξημένο κόστος ενέργειας. Η ανάλυση αρμονικών βοηθά στον εντοπισμό και την πρόληψη τέτοιων προβλημάτων.

Μετρήσεις και έλεγχοι αποκαλύπτουν φθορές καλωδίωσης, κακή γείωση, υπερφορτίσεις, αστάθεια τάσης και πιθανά σημεία απώλειας ενέργειας.

Η καταγραφή δείχνει πού υπάρχει σπατάλη ενέργειας. Με τις κατάλληλες παρεμβάσεις μειώνεται η κατανάλωση και αυξάνεται η ενεργειακή αποδοτικότητα, άρα μειώνεται και ο λογαριασμός.

Η υπηρεσία είναι ιδανική για βιομηχανίες, ξενοδοχεία, εμπορικά κτίρια, γραφεία αλλά και για οικιακές εγκαταστάσεις με αυξημένες ανάγκες.

Συνιστάται προληπτικά τουλάχιστον μία φορά τον χρόνο ή κάθε φορά που εμφανίζονται βλάβες, διακοπές ή ανεξήγητη αύξηση κατανάλωσης.

Με ειδικά όργανα μέτρησης εντοπίζονται σφάλματα στη γείωση, που μπορεί να προκαλέσουν επικίνδυνες διαρροές ρεύματος και βλάβες σε εξοπλισμό.

Χρησιμοποιούμε επαγγελματικούς καταγραφείς ενέργειας και αναλυτές ποιότητας ισχύος που καταγράφουν συνεχώς τα ηλεκτρικά μεγέθη για αξιόπιστα αποτελέσματα.

Η επιχείρηση κερδίζει σε ασφάλεια, αξιοπιστία, πρόληψη βλαβών, χαμηλότερα λειτουργικά κόστη και συμμόρφωση με τα πρότυπα ενεργειακής απόδοσης.

Μπορείτε να επικοινωνήσετε μαζί μας τηλεφωνικά ή μέσω της φόρμας επικοινωνίας στη σελίδα μας, για να προγραμματίσουμε την καταγραφή στον χώρο σας.

Ποιότητα ισχύος είναι η σταθερότητα και καθαρότητα της ηλεκτρικής παροχής — δηλαδή απουσία αρμονικών, διακυμάνσεις τάσης, παροδικά φαινόμενα (transients) κ.ά. Είναι κρίσιμη για την αξιόπιστη και ασφαλή λειτουργία σύγχρονου εξοπλισμού.

Οι πιο συχνές είναι βυθίσεις τάσης (voltage sags), διακοπές, παροδικές αυξομειώσεις (transients) και αρμονικές.

Δημιουργούνται από βραχυκυκλώματα, φθαρμένη καλωδίωση, υπερφορτώσεις, συστήματα τροφοδοσίας με condenser banks ή φορτία με ηλεκτρονικά διακύμανσης

Μέσω συνεχούς καταγραφής και ανάλυσης power quality, με εξειδικευμένο διαγνωστικό εξοπλισμό, γειωστικές μελέτες και έλεγχο καλωδίωσης

Οι αρμονικές είναι συνιστώσες τάσης ή ρεύματος σε ακέραια πολλαπλάσια της βασικής συχνότητας. Προκαλούν υπερθέρμανση, φθορά εξοπλισμού και μείωση απόδοσης

Υπερτάσεις επιβραχύνουν τη διάρκεια ζωής του εξοπλισμού και αυξάνουν την κατανάλωση ενέργειας χωρίς αντίστοιχη βελτίωση στη λειτουργία — π.χ. ένας λαμπτήρας 230 V σε 240 V διαρκεί 55% μόνο του χρόνου ζωής του.

Είναι σύντομες, αλλά ισχυρές αυξομειώσεις τάσης που προκαλούνται από κεραυνούς ή διακοπές φορτίου. Μπορούν να καταστρέψουν ευαίσθητο εξοπλισμό.

H συστηματική διαδικασία εντοπισμού βλαβών βοηθά στην ταχεία, αξιόπιστη και πλήρη επίλυση προβλημάτων με σαφή τεκμηρίωση (troubleshoot → fix → verify → prevent)

Μπορεί να προκαλεί υπερθέρμανση σε κινητήρες και καλωδιώσεις, αυξάνοντας την κατανάλωση και μειώνοντας την αξιοπιστία των τριφασικών εγκαταστάσεων

Χαρακτηριστικά συμπτώματα είναι: τρεμόπαιγμα ή αμυδρό φωτισμό, τυχαίες διακοπές/reset συσκευών, διακοπή ασφάλειας ή ζημιά σε ηλεκτρονικό εξοπλισμό